Canvass AI Launches Heat Exchanger Fouling Management Solution Delivering Refiner Annual Savings of More Than US$5M
TORONTO, ON, CANADA, March 13, 2024 /EINPresswire.com/ -- Industrial AI software leader Canvass AI today announced the availability of its Heat Exchanger Fouling Management™ (HXFM) solution for the refining and petrochemical industries. The Canvass AI HXFM™ solution, currently operational at one of the largest North American refineries, is delivering savings of more than US$5 million annually, by reducing energy costs and minimizing production loss from cleaning downtime.
“Canvass AI solutions are designed to address real-world problems, and the HXFM solution is a testament to that commitment,” said Humera Malik, CEO, Canvass AI. “Our AI-powered solutions make the practical application of AI a reality for our customers. By eliminating the need for tedious manual work and guesswork in tackling common industry challenges, we help optimize production levels and reduce costs and waste.”
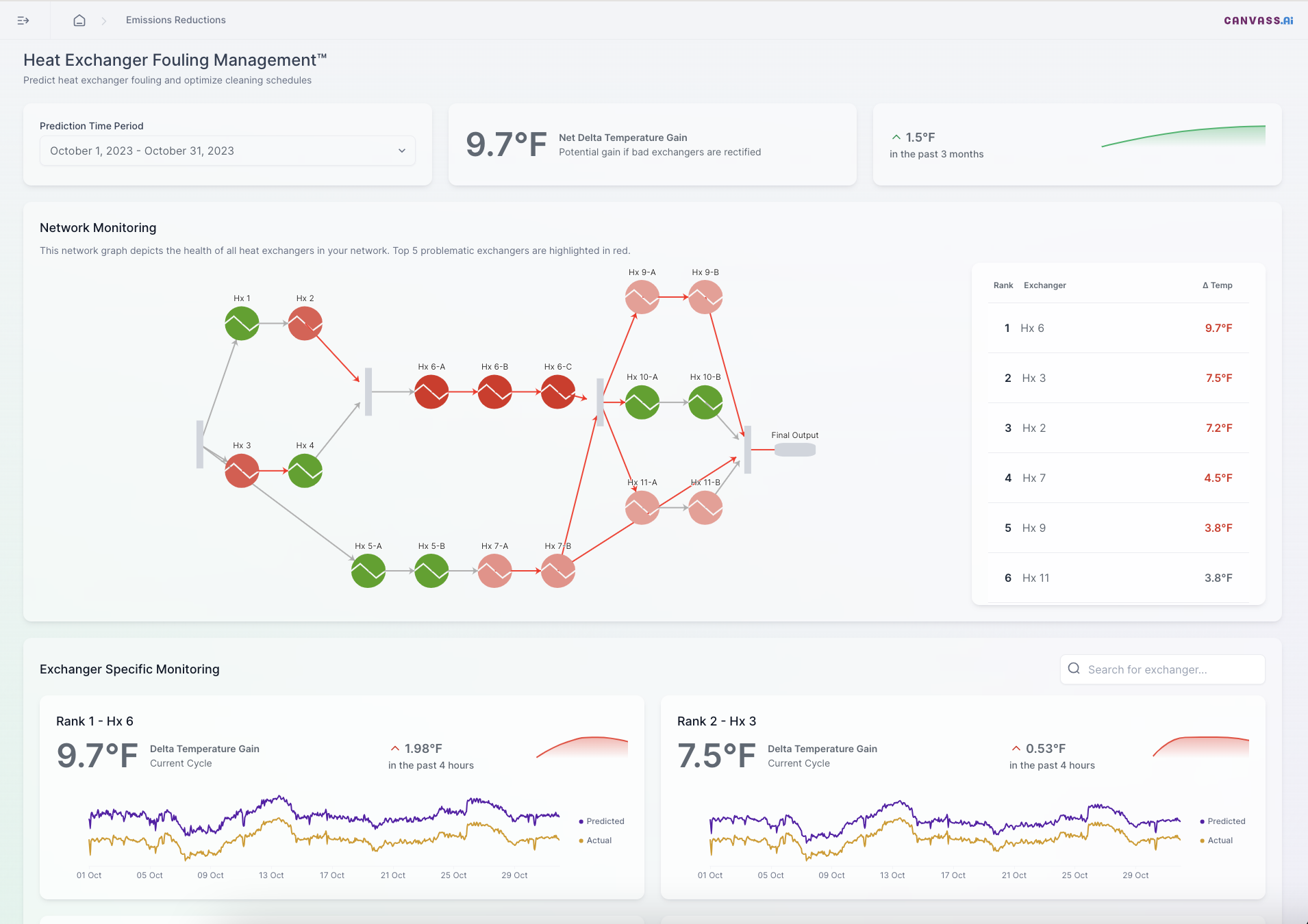
Joe Perino, independent analyst, consultant, and advisor to the oil and gas industry said, “Heat exchanger fouling is a very common and costly problem in industrial processes, with one study estimating the costs at a minimum of 0.25% of the GDP of industrialized nations. That would translate to nearly $6 billion per year in the US alone. Before Canvass AI’s solution, engineers would work with first principle simulations, which rely on a high level of simulation expertise and resources. The Canvass AI HXFM solution enables the engineers to diagnose the problem and target maintenance efforts with minimal disruptions to output.”
Heat exchanger fouling occurs through hot and cold liquids interacting, causing sediment to form on their surfaces, reducing efficiency. In contrast to first principle simulations, the Canvass AI HXFM solution analyzes the entire heat exchanger network all at once. It considers all the interconnections robustly, allowing for a precise assessment of heat exchanger fouling status and prediction of unfouled outlet temperatures. The solution optimizes the entire network with recommendations to ensure maximum benefits, without compromising production quality.
For more information about the Canvass AI Heat Exchanger Fouling Management solution please visit https://hubs.li/Q02p54rW0.
About Canvass AI
Canvass AI puts industrial companies in control of their data to achieve operational excellence. Designed to be readily accessible and quick to deploy, companies use Canvass AI’s patented and award-winning software for high performance decision making, to future-proof operations, and drive net-zero targets. Backed by Alphabet, and Yamaha Motor Ventures, the company is recognized by CB Insights as one of the top technology companies that is advancing manufacturing and industrial operations.
#
Shelly Sofer
Canvass AI
shelly.sofer@canvass.io
Visit us on social media:
Twitter
LinkedIn
Legal Disclaimer:
EIN Presswire provides this news content "as is" without warranty of any kind. We do not accept any responsibility or liability for the accuracy, content, images, videos, licenses, completeness, legality, or reliability of the information contained in this article. If you have any complaints or copyright issues related to this article, kindly contact the author above.

