AesirX Announces Major Analytics Updates: Innovative Consent Data Tracking and Enhanced Navigation
AesirX’s latest updates bring advanced first-party, open source analytics to WordPress and WooCommerce, significantly enhancing privacy and compliance.
NEW YORK, USA, August 9, 2024 /EINPresswire.com/ -- AesirX, a leader in developing privacy-first, open source solutions, has launched significant updates to its Analytics platform. The latest enhancements focus on a new groundbreaking feature: detailed consent data tracking, as well as a streamlined horizontal navigation menu. These updates are set to revolutionize the way agencies, site owners, and developers interact with their WordPress and WooCommerce sites.
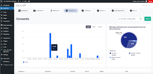
Detail-Oriented Consent Data Tracking
AesirX introduces an industry-first capability to track consent rejection and consent numbers with unparalleled precision. This feature allows users to see how many visitors consent, reject, or revoke consent in real time, providing invaluable insights into user behavior and preferences. Unlike third-party solutions, AesirX's 100% first-party approach ensures comprehensive data collection, even in the presence of blockers that third-party trackers cannot bypass.
This update is a game-changer for agencies and site owners, particularly those using WordPress and WooCommerce. By understanding consent trends, businesses can make informed decisions to enhance user trust and compliance with privacy regulations like GDPR and ePrivacy Directive. This feature strengthens AesirX's position as a leading solutions provider capable of delivering such detailed consent data, making it an essential tool for any privacy-conscious organization.
The platform's real-time consent analytics provide detailed insights into user consent behavior, enabling businesses to tailor their strategies and enhance user trust by showcasing transparency and commitment to privacy.
Enhanced Navigation with Horizontal Menu For WordPress
The new horizontal menu within AesirX’s WordPress interface is designed to improve usability for users. This update enhances accessibility, allowing users to navigate the platform effortlessly. By streamlining access to essential features, the horizontal menu boosts workflow efficiency, making it easier for site managers and their teams to oversee and optimize site performance effectively. This intuitive design ensures that users can quickly locate and utilize the tools needed to enhance their websites' functionality and engagement.
Support for Multiple Languages
To ensure accessibility and usability across the globe, AesirX’s Unified Analytics and Consent Solution now supports 10 languages, catering to a diverse range of users. This multilingual support helps break down language barriers, allowing more users to benefit from AesirX's advanced analytics and privacy features.
Our solution has expanded its compatibility to include PHP 7.4, this update ensures broader accessibility, allowing more users to benefit from our software. As an open source project, AesirX benefits from a vibrant community of developers and privacy advocates, ensuring continuous improvement and cutting-edge privacy technology. AesirX is calling for contributors to join this thriving community and help enhance the platform's capabilities further.
These updates to the Unified Analytics and Consent Solution are available on the official WordPress repository. This powerful platform offers a comprehensive suite of tools designed to enhance compliance, performance, and user experience. Site owners can easily install the plugin with a single click, making it an ideal solution for the 95% of websites and e-commerce platforms built on WordPress and WooCommerce.
AesirX bridges the transition from Web2 to Web3, facilitating decentralized consent and user data ownership through Concordium wallet integration and the Shield of Privacy. AesirX enables enhanced security and compliance with the latest privacy standards, providing an additional layer of trust for site owners and users alike. By focusing on first-party data collection and real-time insights, AesirX empowers businesses to operate with greater transparency and efficiency. These updates reflect AesirX’s commitment to providing innovative solutions that meet the evolving needs of digital agencies, site owners, and developers.
Early Adopter Program for WordPress Agencies
AesirX is excited to announce an exclusive Early Adopter Program for WordPress agencies. This program offers unique benefits and partnership opportunities to help agencies integrate AesirX’s advanced privacy and analytics solutions, ensuring GDPR compliance and enhancing data security.
A limited early adopter bonus of up to $5,000 USD is available for purchasing various AesirX software licenses, providing essential tools at no additional cost. Partners can enjoy authenticated digital experiences, secure access, and more with these complimentary licenses. For more information about the program, go to Gain the Competitive Edge in Privacy: Join AesirX's Early Adopter Program for WordPress Agencies.
About AesirX
AesirX is a leader in developing privacy-first, open source solutions that comply with international privacy regulations. With a strong focus on empowering WordPress and WooCommerce users, AesirX offers innovative tools that enhance data security, user trust, and site performance. For more information and the latest updates, visit AesirX Analytics.
Site owners and developers can now enhance their site's privacy and compliance by downloading the AesirX Unified Analytics & Consent Solution from the official WordPress Repository or installing it directly from their WordPress Administration.
Ronni K Gothard Christiansen
AesirX.io Ltd.
ronni@aesirx.io
Visit us on social media:
Facebook
X
LinkedIn
Instagram
YouTube
Other
Legal Disclaimer:
EIN Presswire provides this news content "as is" without warranty of any kind. We do not accept any responsibility or liability for the accuracy, content, images, videos, licenses, completeness, legality, or reliability of the information contained in this article. If you have any complaints or copyright issues related to this article, kindly contact the author above.


